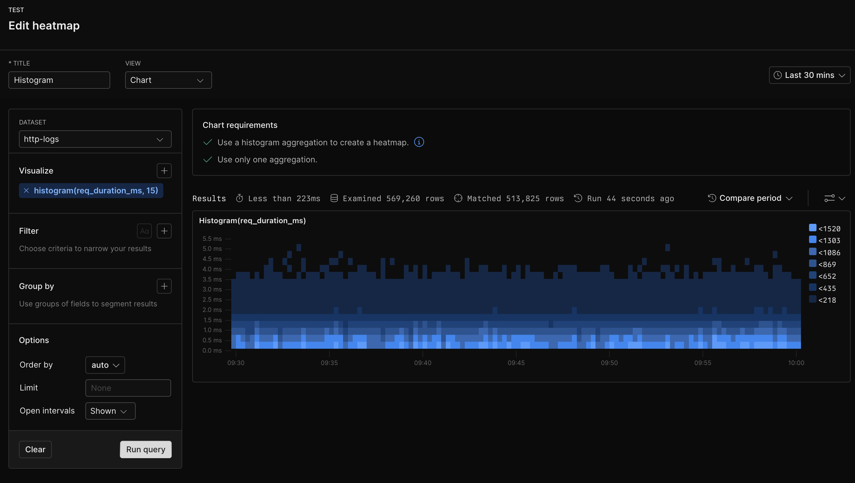
Heatmaps represent the distribution of numerical data by grouping values into ranges or buckets. Each bucket reflects a frequency count of data points that fall within its range. Instead of showing individual events or measurements, heatmaps give a clear view of the overall distribution patterns. This allows you to identify performance bottlenecks, outliers, or shifts in behavior. For instance, you can use heatmaps to track response times, latency, or error rates.Documentation Index
Fetch the complete documentation index at: https://axiom-support-improvements-2025-10-20.mintlify.app/llms.txt
Use this file to discover all available pages before exploring further.
Prerequisites
- Create an Axiom account.
- Create a dataset in Axiom where you send your data.
- Send data to your Axiom dataset.
- Create an empty dashboard.
Create
- Go to the Dashboards tab and open the dashboard to which you want to add the .
- Click Add element in the top right corner.
- Click from the list.
- Choose one of the following:
- Click Builder to create your chart using a visual query builder. For more information, see Create chart using visual query builder.
- Click APL to create your chart using the Axiom Processing Language (APL). Create a chart in the same way you create a chart in the APL query builder of the Query tab.
- Optional: Configure the dashboard element.
- Click Save.
Example with Builder

Example with APL
