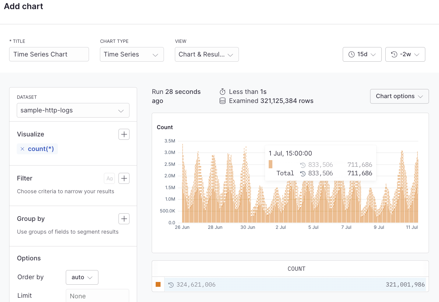
Time series charts show the change in your data over time which can help identify infrastructure issues, spikes, or dips in the data. This can be a simple line chart, an area chart, or a bar chart. A time series chart might be used to show the change in the volume of log events, error rates, latency, or other time-sensitive data.Documentation Index
Fetch the complete documentation index at: https://axiom-support-improvements-2025-10-20.mintlify.app/llms.txt
Use this file to discover all available pages before exploring further.
Prerequisites
- Create an Axiom account.
- Create a dataset in Axiom where you send your data.
- Send data to your Axiom dataset.
- Create an empty dashboard.
Create
- Go to the Dashboards tab and open the dashboard to which you want to add the .
- Click Add element in the top right corner.
- Click from the list.
- Choose one of the following:
- Click Builder to create your chart using a visual query builder. For more information, see Create chart using visual query builder.
- Click APL to create your chart using the Axiom Processing Language (APL). Create a chart in the same way you create a chart in the APL query builder of the Query tab.
- Optional: Configure the dashboard element.
- Click Save.
Example with Builder

Example with APL
